What is Chef?
The Chef software platform streamlines the development, deployment, and management of infrastructure and applications, enabling organizations to accelerate their software delivery cycles. By automating configuration, provisioning, and compliance processes, Chef empowers DevOps teams to build, test, and deploy software more efficiently, reducing the time-to-market for new products and features
Highlights
- Automated infrastructure configuration and management: Chef allows DevOps engineers to define and manage the desired state of their infrastructure, automating tasks such as setting up servers, networks, and other resources
- Continuous application delivery: The platform integrates with various toolchains to facilitate the seamless integration and deployment of applications, ensuring a reliable and repeatable release process
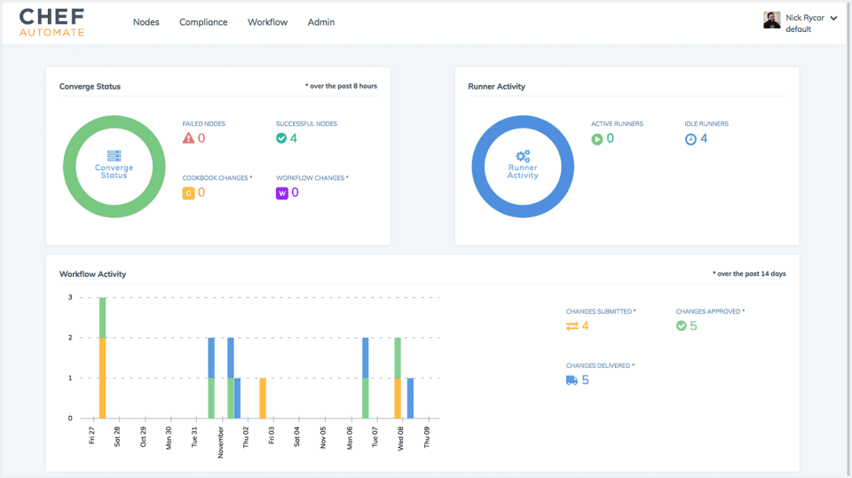
- Real-time data and compliance monitoring: The Chef dashboard provides visibility into the state of the entire system, enabling users to collect and analyze data, as well as enforce compliance policies across the organization.
Platforms
- Mobile iPad
- Mobile iPhone
- On-Premise Linux
- Mobile Android
- Desktop Chromebook
- Desktop Linux
- On-Premise Windows
- Cloud, SaaS, Web-based
- Desktop Mac
- Desktop Windows

